iSCADA Modbus Scada systems(TCPIP)

iSCADA Software for data collection and system monitoring and controlling your machines and plants. Collects data from Modbus enabled systems (e.g. PLCs, Instruments, I/O Modules configured as Modbus slave devices) and displays it in a customized friendly way on HMI screens.

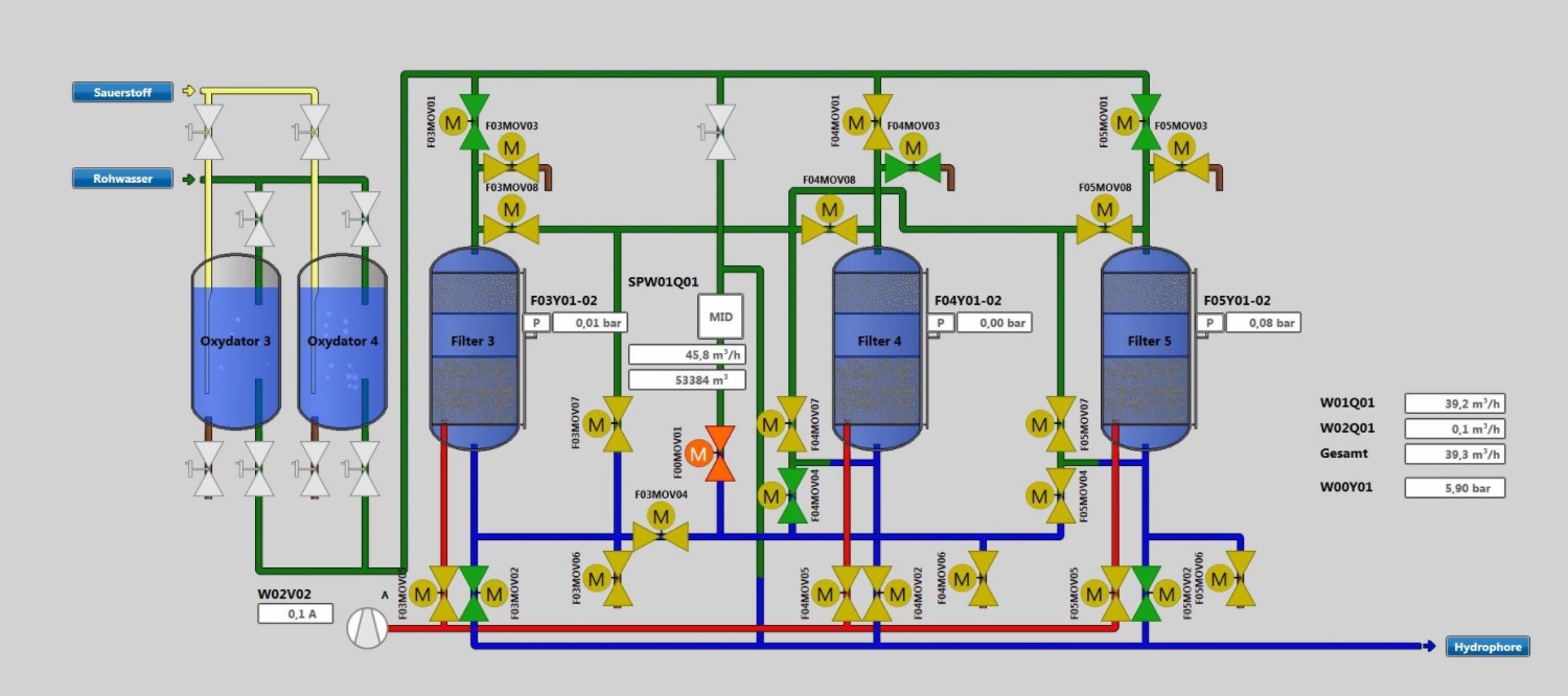
iNation offers unique and economical Customized modbus TCP/IP SCADA systems for minimum 20 tags to 80 tags.

Get Started

FEATURES

  • Easy to configure windows based software.
  • Customized design for each applications.
  • Data logging functions.Rich Graphical User interface.
  • TCP/IP Communication for seamless data capture.
  • Historical Trend Chart view.
  • MS Excel data view.

SCADA Views

SCADA View

SCADA

SCADA View

SCADA

SCADA View

SCADA

SCADA View

SCADA

Benefits

  • Local System based database or Online web database through system is available.
  • Virtually no loss of data.
  • Years worth of data can be stored with less memory space.
  • Works with any RS485 2-Wire Modbus System.